1. Trang chủ
  2. Tính năng mới
  3. R12
  4. Chuyên viên STC/Bộ, ngành theo dõi tình hình đồng bộ tài sản lên CSDLQG

Chuyên viên STC/Bộ, ngành theo dõi tình hình đồng bộ tài sản lên CSDLQG

1. Tổng quan

Bài viết này giúp anh/chị chuyên viên STC/Bộ, ngành được phân quyền vào hệ thống CSDLQG Tài sản công có thể theo dõi được tình hình đồng bộ tài sản của các đơn vị trực thuộc đồng thời hỗ trợ in báo cáo, tra cứu tài sản và thống kê tài sản đã đồng bộ.

Nội dung bài viết bao gồm:

  • Hướng dẫn đăng nhập vào kho CSDLQG.
  • Hướng dẫn các nghiệp vụ trên hệ thống CSQLQG Tài sản công như: Theo dõi tổng quan tình hình đồng bộ, thống kê tài sản đồng bộ, xem lịch sử đồng bộ, danh mục đồng bộ đồng thời in báo cáo tổng hợp.

2. Các bước thực hiện

2.1. Đăng nhập vào kho CSDLQG

Đăng nhập vào phần mềm bằng Tên đăng nhậpMật khẩu khi được cấp. 

  • Khi đăng nhập thành công lần đầu tiên anh/chị tiến hành đổi mật khẩu để bảo vệ thông tin tài khoản. Anh/chị nhập mật khẩu mới và xác nhận mật khẩu mới, nhấn Đồng ý để xác nhận thay đổi. Lưu ý: Mật khẩu tối thiểu 8 ký tự bao gồm số, chữ hoa, chữ thường và ký tự đặc biệt
  • Sau khi đăng nhập thành công phần mềm hiển thị màn hình Nâng cấp bảo vệ tài khoản, anh/chị nhập tài khoản email và số điện thoại, sau đó chọn Cập nhật
  • Hoặc anh/chị chọn vào biểu tượng người dùng, sau đó chọn Thiết lập tài khoản thiết lập các thông tin đơn vị sau đó chọn Đồng ý.
  • Để lấy lại mật khẩu trong trường hợp quên mật khẩu anh/chị chọn Quên mật khẩu
  • Nhập Tên đăng nhập và Nhập mã xác thực sau đó chọn Lấy lại mật khẩu
  • Phần mềm sẽ gửi email đề nghị Đặt lại mật khẩu anh/chị check mail và chọn Đặt lại mật khẩu

2.2. Theo dõi tổng quan hình đồng bộ của các đơn vị trực thuộc

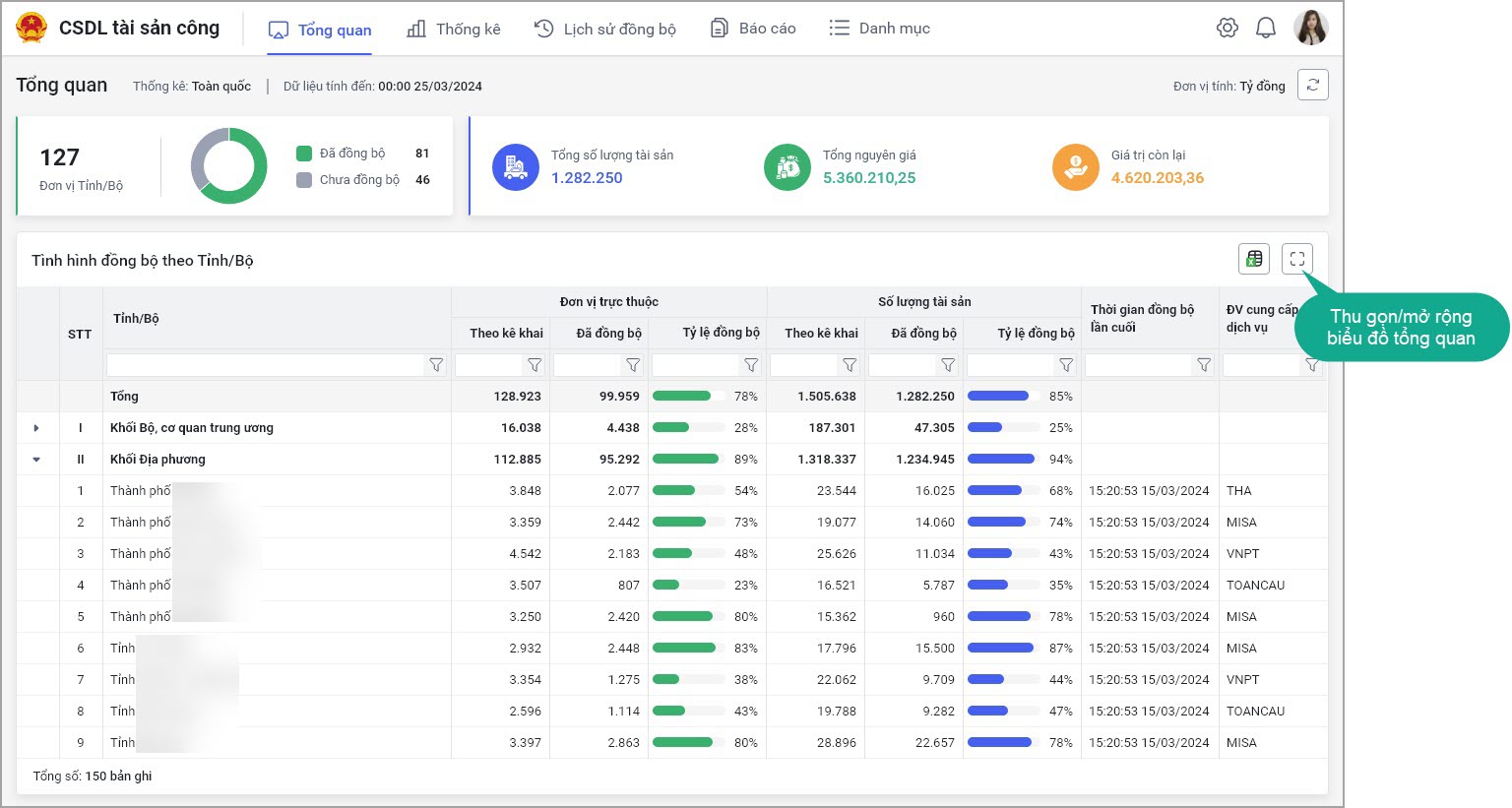
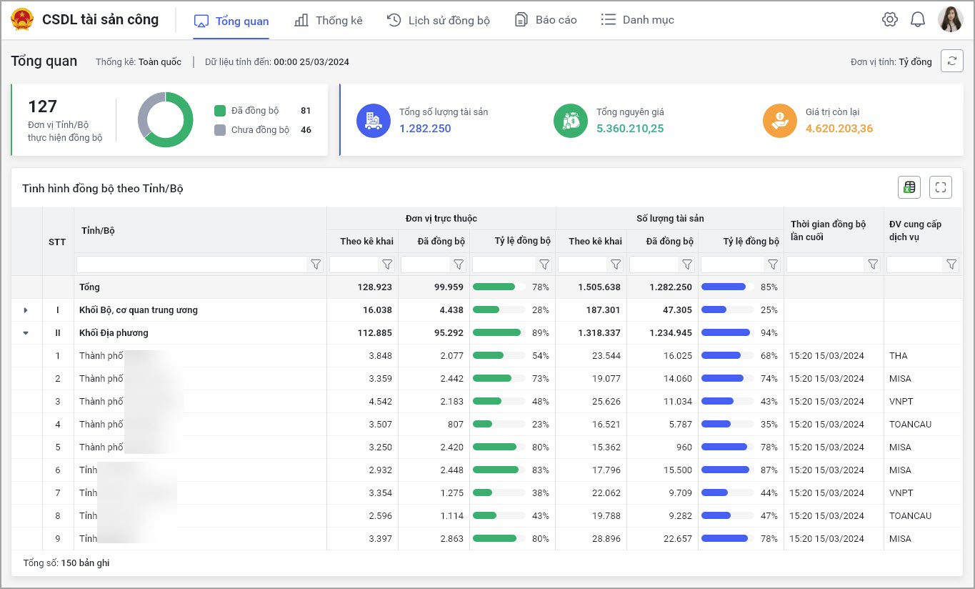
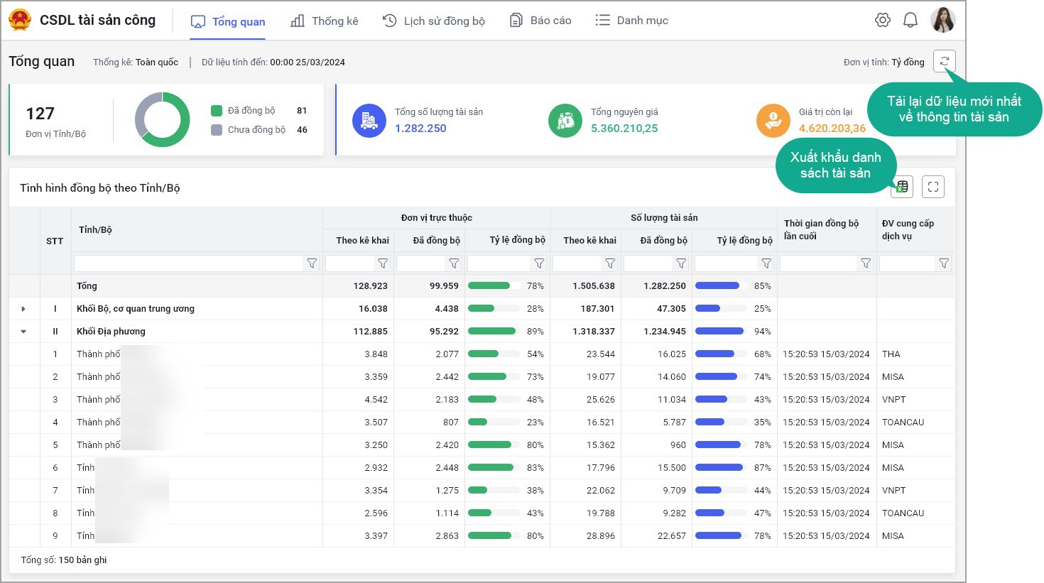
Để theo dõi tình hình đồng bộ của các đơn vị trực thuộc anh/chị chọn Tổng quan

  • Anh/chị có thể theo dõi biểu đồ tổng quan tình hình đồng bộ tài sản của các đơn vị trực thuộc. Ngoài ra, anh/chị còn theo dõi được Tổng số lượng tài sản, Tổng nguyên giá và Giá trị còn lại của các đơn vị trực thuộc.
    • Để xem thông tin chi tiết anh/chị chọn vào biểu tượng muốn xem, phần mềm sẽ liệt kê chi tiết thông tin tài sản.
    • Để lấy lên thông tin mới nhất của dữ liệu anh/chị chọn Tải lại dữ liệu, để xuất khẩu danh sách tài sản để tiện theo dõi anh/chị chọn biểu tượng Xuất khẩu
    • Để thu gọn/mở rộng biểu đồ tổng quan anh/chị chọn biểu tượng hình vuông phía bên phải màn hình

2.3. Thống kê các tài sản đã đồng bộ

Mục đích: Chuyên viên tổng hợp BTC/Chuyên viên phụ trách STC/Bộ, ngành thống kê các tài sản đã đồng bộ trên phạm vi Tỉnh/Bộ, ngành để nắm bắt tổng thể tài sản đã đồng bộ lên kho CSDLQG

  • Tại tab Thống kê: Phần mềm thống kê số liệu của tài sản đã đồng bộ thuộc phạm vi theo dõi bao gồm các thông tin:
    • Số lượng tài sản: Tổng số lượng tài sản có trạng thái Đồng bộ thành công
    • Tổng nguyên giá (Tỷ đồng): Tổng Nguyên giá của tất cả tài sản có trạng thái Đồng bộ thành công
    • HM/KH lũy kế (Tỷ đồng) = Tổng Nguyên giá – Giá trị còn lại
    • Giá trị còn lại (Tỷ đồng): Tổng Giá trị còn lại của tất cả tài sản có trạng thái Đồng bộ thành công
  • Anh/chị có thể lọc dữ liệu theo Loại tài sản kê khai bằng cách chọn Loại tài sản kê khai và chọn Thống kê theo Loại tài sản kê khai.
  • Hoặc có thể lọc theo nhóm loại tài sản anh/chị chọn hiển thị dữ liệu theo Nhóm loại tài sản và chọn Thống kê theo nhóm loại tài sản kê khai mà anh/chị muốn lọc.
  • Anh/chị có thể chọn biểu tượng xuất khẩu để tải danh sách tài sản về máy để tiện theo dõi, chọn Tham số để tải danh sách, sau đó chọn Đồng ý

2.4. Lịch sử đồng bộ

Mục đích: Giúp Chuyên viên tổng hợp BTC/Chuyên viên phụ trách STC/Bộ, ngành có thể tra cứu lịch sử đồng bộ của từng đơn vị để biết được kết quả đồng bộ của từng lượt

  • Anh/chị chọn tab Lịch sử đồng bộ phần mềm hiển thị các thông tin anh/chị tra cứu được lịch sử đồng bộ bao gồm:
    • Mã xử lý đồng bộ: Phần mềm tự động sinh mã xử lý đồng bộ đối với từng lần đồng bộ
    • Đơn vị đồng bộ: Hiển thị mã và tên đơn vị thực hiện đồng bộ lên kho CSDL 
    • Thời gian đồng bộ: Hiển thị thời gian hệ thống tiếp nhận gói tin đồng bộ tài sản lên kho CSDL của đơn vị
    • Số tài sản: Tổng số tài sản trong 1 gói tin thực hiện đồng bộ lên kho CSDL
    • Số lượng tài sản Thành công: Số lượng tài sản đồng bộ thành công trong từng gói tin
    • Số lượng tài sản Thất bại : Số lượng tài sản đồng bộ thất bại trong từng gói tin
    • Trạng thái: Trạng thái xử lý từng gói tin đồng bộ bao gồm: Chờ xử lý, Đồng bộ lỗi và Hoàn thành
    • Thời gian xử lý: Hiển thị thời gian hệ thống xử lý xong gói tin đồng bộ lên kho CSDL
  • Anh/chị có thể tra cứu nhanh lịch sử đồng bộ bằng cách nhập thông tin cần lọc vào mục tra cứu sau đó chọn Tra cứu

2.5. In báo cáo

Mục đích: Giúp chuyên viên STC/Bộ, ngành có thể in báo cáo Tổng hợp tài sản nhà nước bao gồm các Loại tài sản kê khai: Đất; Nhà; Ô tô; Tài sản trên 500 triệu; Tài sản dưới 500 triệu

  • Anh/chị chọn Tab Báo cáo phần mềm hiển thị các mẫu báo cáo
  • Anh/chị chọn mẫu báo cáo cần in, chọn tham số báo cáo sau đó chọn Đồng ý
  • Phần mềm sẽ hiển thị báo cáo theo tham số anh/chị đã chọn, để xuất file excel báo cáo về máy anh/chọn chọn biểu tượng xuất khẩu.
  • Nếu muốn chọn lại tham số báo cáo anh/chị chọn Chọn tham số anh/chị tiến hành chọn lại tham số báo cáo, sau đó chọn Đồng ý.

2.6. Danh mục đơn vị

Mục đích: Giúp cán bộ quản trị hệ thống theo dõi được danh mục đơn vị đồng bộ tài sản lên phần mềm

  • Anh/chị vào tab Danh mục phần mềm hiển thị danh mục bao gồm:
    • Danh mục quản lý tài sản theo thông tư 48/2023/TT-BTC.
    • Danh mục tài sản theo thông tư 23/2023/TT-BTC
    • Danh mục khác
  • Nhấn vào danh mục để xem chi tiết danh mục
Cập nhật 13/11/2025

Bài viết này hữu ích chứ?

Bài viết liên quan

[footer_base]